监控
Milvus-CDC 通过 Grafana 仪表板提供全面的监控功能,允许您可视化关键指标并确保变更数据捕获(CDC)任务和服务器健康状况的顺利运行。
CDC 任务指标
首先,将 cdc-grafana.json 文件导入 Grafana。这将添加一个专门设计用于监控 CDC 任务状态的仪表板。
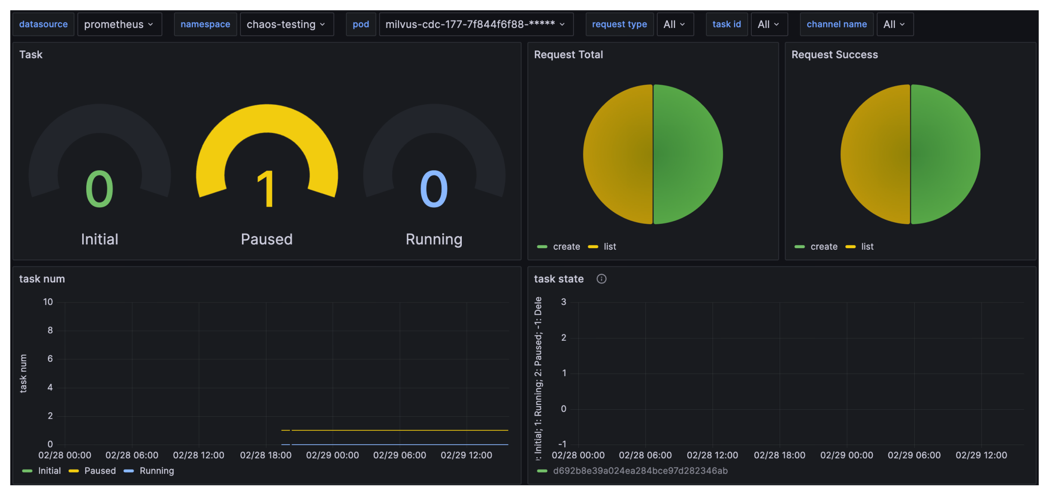
CDC Grafana 仪表板概览:

关键指标说明:
-
Task:不同状态下的 CDC 任务数量,包括 Initial、Running 和 Paused。
-
Request Total:Milvus-CDC 接收到的请求总数。
-
Request Success:Milvus-CDC 接收到的成功请求数量。
-
task num:随时间变化的 Initial、Paused 和 Running 状态的任务数量。
-
task state:各个任务的状态。
-
request count:成功和总请求数量。
-
request latency:通过 p99、平均值和其他统计数据表示的请求延迟。
-
replicate data rate:读/写操作的复制数据速率。
-
replicate tt lag:读/写操作的复制时间延迟。
-
api execute count:不同 Milvus-CDC API 执行的次数。
-
center ts:读/写任务的时间戳。